Curiosii for ever!: Car repair manuals for everyone.

Component Inspection

HEATER CONTROL ASSEMBLY

INSPECTION




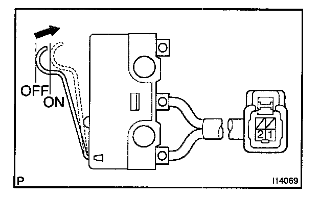
1. Two way flow heater models:
INSPECT HEATER SWITCH CONTINUITY
Check the continuity exists between terminals while switch is pressed.
If no continuity exists, replace the heater switch.




2. Two way flow heater models:
INSPECT DEF. MODE SWITCH CONTINUITY
Check the continuity exists between terminals while switch is pressed.
If no continuity exists, replace the heater switch.




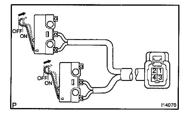
3. w/ A/C and two way flow heater models:
INSPECT HEATER SWITCH CONTINUITY
Check the continuity exists between terminal 1 and 2 while switch is pressed.
If no continuity exists, replace the heater switch.

4. w/ A/C and two way flow heater models:
INSPECT DEF. MODE SWITCH CONTINUITY
Check the continuity exists between terminal 3 and 4 while switch is pressed.
If no continuity exists, replace the DEF. mode switch.