Curiosii for ever!: Car repair manuals for everyone.

Wiper Motor Linkage: Testing and Inspection

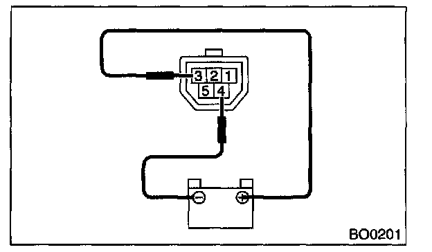
Front Wiper Motor and Link

INSPECTION




1. Connect the battery to wiper motor connectors and confirm that motor operates at low speed.




2. Connect the battery to terminal of connectors and confirm that motor operates at high speed.




3. Connect the battery to terminals of connector, and remove the terminal connection with motor rotated at low speed, and stop the wiper motor through operation.




4. Connect the battery and confirm that the motor stops at automatic stop position after the motor operates at low speed again.