Curiosii for ever!
: Car repair manuals for everyone.
Home
>>
Subaru
>>
2001
>>
Impreza L Sedan AWD F4-2.2L SOHC
>>
Repair and Diagnosis
>>
Powertrain Management
>>
Computers and Control Systems
>>
Testing and Inspection
>>
Symptom Related Diagnostic Procedures
>>
Diagnostics For Engine Starting Failure
>>
Fuel Injector Circuit
Fuel Injector Circuit
CAUTION:
-
Check or repair only faulty parts.
-
After repair or replacement of faulty parts, conduct CLEAR MEMORY MODE
and INSPECTION MODE.
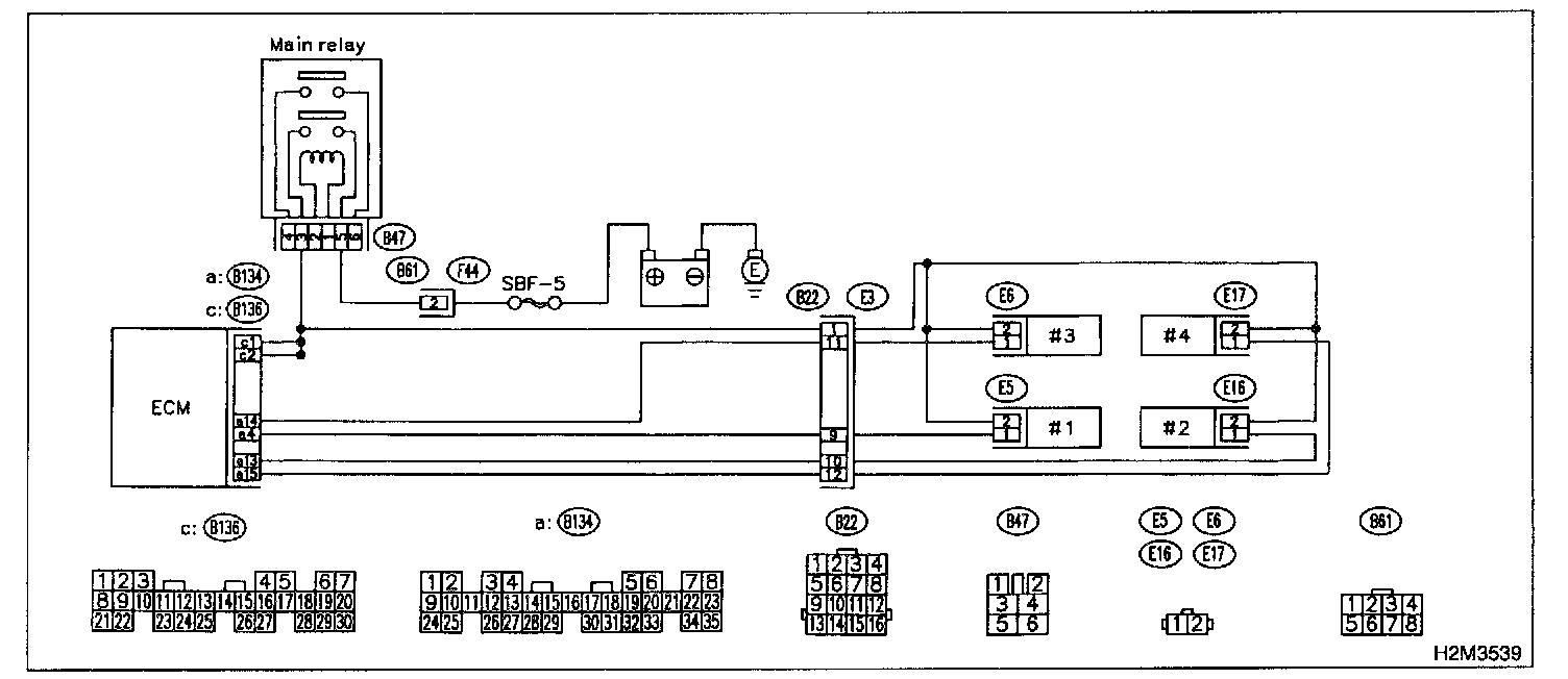
Wiring Diagram:
WIRING DIAGRAM
Step 1 - 2:
Step 3 - 5:
Step 6 - 11:
Step 12 - 15: