Curiosii for ever!: Car repair manuals for everyone.

Component Tests and General Diagnostics

AT/MT IDENTIFICATION CIRCUIT MALFUNCTION [MT VEHICLES]

CAUTION: After repair or replacement of faulty parts, conduct CLEAR MEMORY MODE and INSPECTION MODE. Refer to How To Clear Diagnostic trouble Codes.




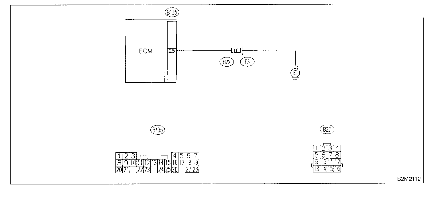
WIRING DIAGRAM

11DH1: CHECK HARNESS BETWEEN ECM CONNECTOR AND ENGINE GROUNDING TERMINAL.
1. Turn ignition switch to ON.

Connector & terminal (B135) No.25 (+) - Chassis ground (-):




2. Measure voltage between ECM and chassis ground.

CHECK: Is the voltage more than 2 Volt?

YES: Repair harness and connector.

NOTE: In this case, repair the following:
- Open circuit in harness between ECM connector and engine grounding terminal.
- Poor contact in engine grounding terminal.
- Poor contact in coupling connector (B22).

NO: Go to step 11DH2.

11DH2: CHECK POOR CONTACT.
Check poor contact in ECM connector.

CHECK: Is there poor contact in ECM connector?

YES: Repair poor contact in ECM connector.

NO: Contact with Subaru of America (SOA) service.

NOTE: Inspection by Subaru of America's DTM is required, because probable cause is deterioration of multiple parts.