Curiosii for ever!: Car repair manuals for everyone.

Barometric Pressure Sensor: Testing and Inspection

***UPDATED BY TSB # 0112089, NOVEMBER 10, 1989

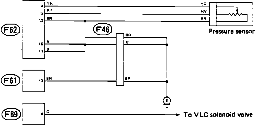
Wiring Diagram:





A faulty vacuum/atmospheric pressure sensor will set code 23 in the on-board diagnostic system. Refer to the schematic diagram and test the sensor with the diagnostic chart.

Wire color code identification:

L: Blue
B: Black
Y: Yellow
G: Green
R: Red
W: White
Br: Brown
Lg: Light green
Gr: Gray

Diagnostic Chart:





VACUUM/PRESSURE SENSOR DIAGNOSTIC CHART