Curiosii for ever!
: Car repair manuals for everyone.
Home
>>
Saturn
>>
2002
>>
SC1 L4-1.9L SOHC VIN 8
>>
Repair and Diagnosis
>>
Powertrain Management
>>
Computers and Control Systems
>>
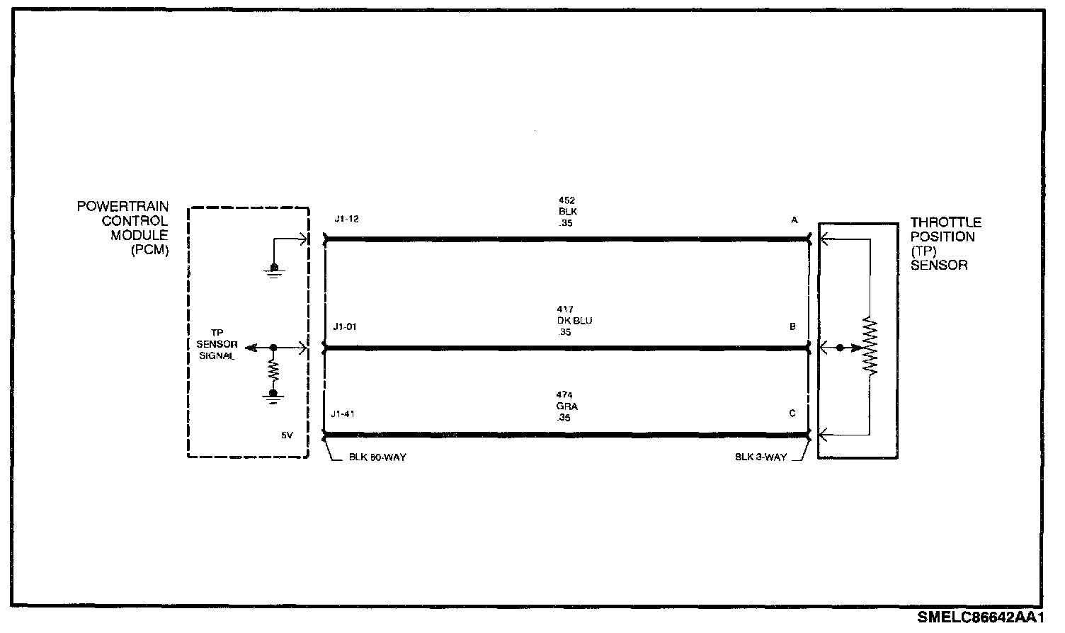
Throttle Position Sensor
>>
Diagrams
>>
Electrical Diagrams
Electrical Diagrams
Schematic: