Curiosii for ever!
: Car repair manuals for everyone.
Home
>>
Mitsubishi
>>
1998
>>
3000GT V6-3.0L SOHC
>>
Repair and Diagnosis
>>
Relays and Modules
>>
Relays and Modules - Powertrain Management
>>
Relays and Modules - Computers and Control Systems
>>
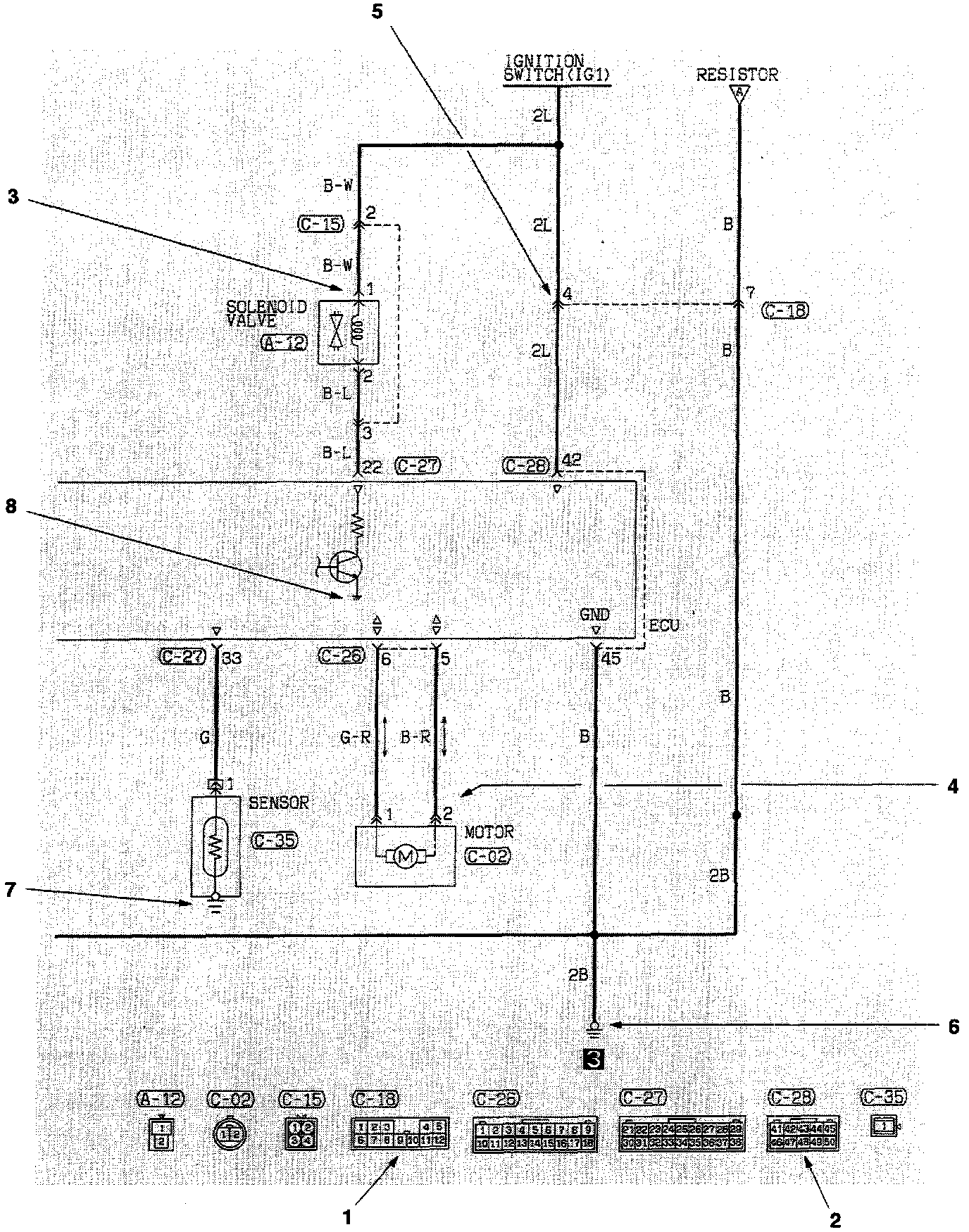
Main Relay (Computer/Fuel System)
>>
Diagrams
>>
Diagram Information and Instructions
>>
Connector and Ground Indicators
Connector and Ground Indicators