Curiosii for ever!
: Car repair manuals for everyone.
Home
>>
Mazda
>>
2001
>>
MX-5 Miata L4-1.8L DOHC
>>
Repair and Diagnosis
>>
Powertrain Management
>>
Computers and Control Systems
>>
Camshaft Position Sensor
>>
Testing and Inspection
>>
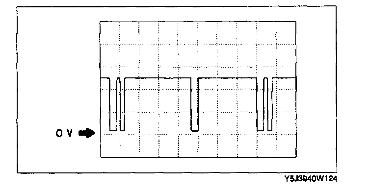
Oscilloscope Patterns and Waveforms
Oscilloscope Patterns and Waveforms
Manufacturer Specific Pattern:
SGC signal
-
PCM terminal: 3V (+) <-> 4A (-)
-
Oscilloscope setting:
1.0 V
/DIV(Y),
2.0 ms
/DIV(X), DC range
-
Vehicle condition: idle