Curiosii for ever!: Car repair manuals for everyone.

Timing Belt: Service and Repair






TIMING BELT REMOVAL/INSTALLATION [ZM]
1. Disconnect the negative battery cable.
2. Remove the CMP sensor.
3. Remove the ignition coils.
4. Remove the drive belt.
5. Remove in the order indicated in the table.
6. Install in the reverse order of removal.
7. Inspect the air gap.
8. Adjust the drive belt deflection/tension.
9. Start the engine and:
1. Inspect the pulleys and drive belt for runout and contact.
2. Inspect the ignition timing.

No.3 Engine Mount Removal Note





1. Suspend the engine using the SST

Pulley Lock Bolt Removal/Installation Note





1. Remove the crankshaft using the SST

Timing Belt Removal Note
1. Install the pulley boss and pulley lock bolt.





2. Turn the crankshaft clockwise and align the timing marks.

Note:
- Face the marks (I) and (E) of the camshaft pulley straight up, then align the timing marks with the horizontal surface on the cylinder head.
- The pulley boss position pin on the crankshaft should be facing straight up.

3. Loosen the tensioner lock bolt.





4. Push the tensioner in the direction of the arrow and hand-tighten the lock bolt.

Caution: Forcefully twisting is the timing belt turning it inside out, or allowing oil or grease on It will damage the belt and shorten its life.





Note: Mark the timing belt rotation on the belt for proper reinstallation.

Tensioner, Tensioner Spring Installation Note





1. Measure the tensioner spring free length.
- If not as specified, replace the tensioner spring.
Free length: 61.8 mm (2.43 inch)
2. Install the tensioner.
3. Install the tensioner spring with the damper rubber closing face on the right side.





4. Temporarily secure the tensioner with the spring fully extended.

Timing Belt Installation Note
1. Verify that the timing belt pulley mark and camshaft pulley marks are aligned with the timing marks as shown.





Note: Face the marks (I) and (E) of the camshaft pulley straight up, then align the timing marks with the horizontal surface on the cylinder head.





2. Install the timing belt in the order shown to prevent looseness.

Caution: Be sure not to apply tension other than that of the tensioner spring.

3. Install the pulley boss and pulley lock bolt.
4. Loosen the tensioner lock bolt to apply tension to timing belt.





5. Turn the crankshaft clockwise 1 and 5/6 times, and align the timing belt pulley mark with the tensioner set mark.





6. Hold the crankshaft using the SST, and remove the pulley lock bolt and the pulley boss.
7. Verify that the timing belt pulley mark is aligned with the tensioner set mark.

Caution: Prevent the tensioner from moving with the tensioner lock bolt as It Is turned.

8. Tighten the tensioner lock bolt.
9. Install the pulley boss and the pulley lock bolt.
10. Turn the crankshaft 2 and 1/6 times, and face the pin on the pulley boss straight up.
11. Verify that the camshaft pulley marks are aligned with the timing marks as shown.
- If not, repeat from Timing Belt Removal Note and reinstall the timing belt.





Note: Timing is normal if: the pulley boss position pin and the camshaft pulley marks (I) and (E) are facing straight up. the timing marks are aligned to the horizontal surface on cylinder head.





12. Inspect the timing belt deflection at the point indicated by applying moderate pressure 98 N (10 kgf, 22 lbs.). If not as specified, remove the timing belt and repeat from Step 1.
Timing belt deflection: 6.0 - 7.5 mm (0.24 - 0.29 inch)

No.3 Engine Mount Installation Note
1. Install the No.3 engine mount.
2. Remove the SST (engine support).

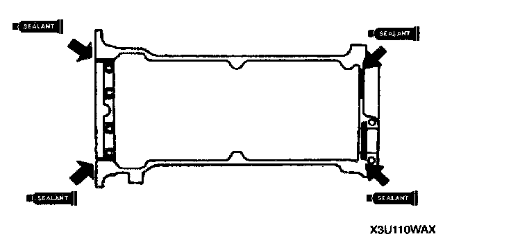
Cylinder Head Cover Installation Note
1. Verify that the grooves on the cylinder head cover are free of oil, water and other foreign material.
2. Install the cylinder head cover gasket into the cylinder head cover.





3. Apply silicone sealant to the cylinder head as shown.
Thickness: 3.0 - 4.0 mm (0.12 - 0.15)





4. Tighten the cylinder head cover bolts a few turns in the order shown.