Curiosii for ever!
: Car repair manuals for everyone.
Home
>>
Mazda
>>
1991
>>
323 L4-1800cc 1.8L OHC
>>
Repair and Diagnosis
>>
Transmission and Drivetrain
>>
Transfer Case
>>
Control Module
>>
Testing and Inspection
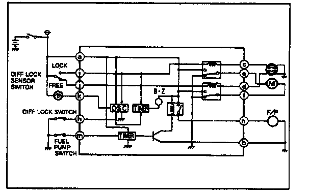
Control Module: Testing and Inspection
Terminal Voltage
1.
Turn the ignition switch ON.
2.
Measure the voltage at each terminal.