Curiosii for ever!: Car repair manuals for everyone.

Steering Angle Adjustment

Steering Angle Adjustment
1. Jack up the front of the vehicle and support it on safety stands.
2. Loosen the locknut of the tie-rod end.
3. Remove the rack boot clamp.
4. Rotate the tie rod and adjust the steering angle.

Note:
^ The travel distance of the right and left tie rods should be the same.





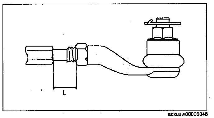
5. Rotate the tie rod and adjust so that the length L shown in the figure is within the specification.

Dimension L (reference value)
33.9 - 43.9 mm (1.34 - 1.72 in)

Difference between left and right
3 mm (0.12 in) or less

6. Tighten the locknut of the tie-rod end.

Tightening torque
68.6 - 98.0 Nm (7.00 - 9.99 kgf-m, 50.6 - 72.2 ft-lbf)

7. Correct the rack boot twists.
8. Install and fix the rack boot clamp.
9. After adjusting the steering angle, always inspect and adjust the total toe-in.