Curiosii for ever!: Car repair manuals for everyone.

Air Temperature Sensor ( Ambient / Intake ): Testing and Inspection




INTAKE AIR TEMPERATURE SENSOR (IAT SENSOR)
The intake air temperature sensor (IAT Sensor), built in to the MAP sensor, is a resistor-based sensor that detects the intake air temperature. According to the intake air temperature information from the sensor, the ECM will control the necessary amount of fuel injection.


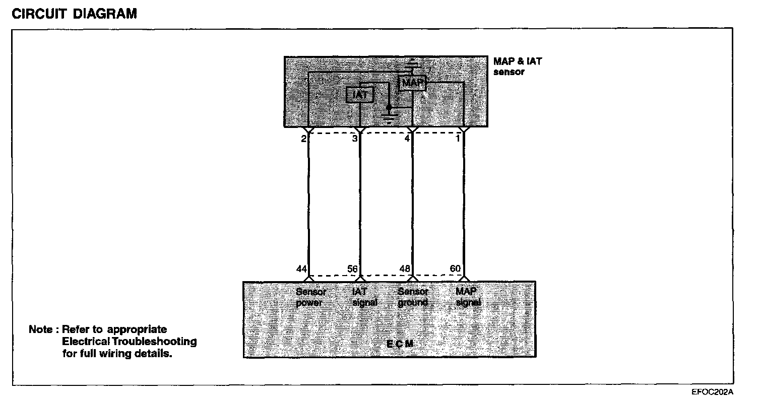
Circuit Diagram:






TROUBLESHOOTING HINTS
The MIL is ON or the DTC is displayed on the HI-SCAN (Pro) under the following condition:
- When the intake air temperature is detected below -40 °C or higher than 120 °C.

Using Hi-Scan (Pro):






Harness Inspection Procedures:






SENSOR INSPECTION




1. Using a multimeter, measure the IAT sensor resistance between terminals 3 and 4.
2. If the resistance deviates from the standard value, replace the intake air temperature sensor assembly.