Curiosii for ever!: Car repair manuals for everyone.

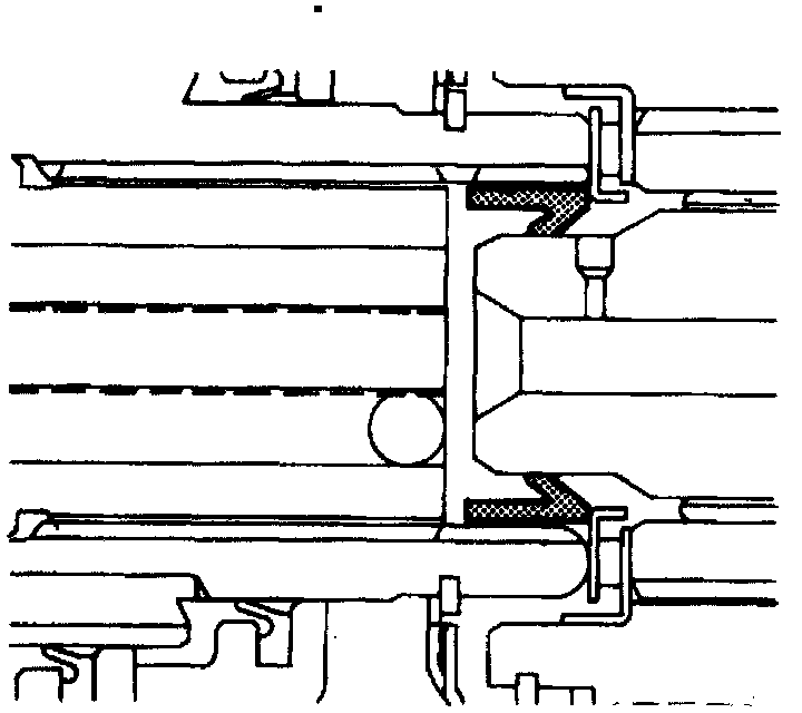
Check Valve Retainer & Ball Assembly

1. Straighten tangs of the retainer and remove the ball assembly.




2. Remove check valve retainer using a No. 4 screw extractor.

3. Install new check valve ball and retainer assembly using a 3/8 inch metal rod. Seat the retainer 1/8 inch below top surface of the turbine shaft. Ensure ball assembly is loose.

4. Inspect turbine shaft O-ring seal for nicks, cuts or damage.




5. Inspect input housing check valve ball for free movement. Leak check the ball with solvent, if necessary. -If the 3-4 clutch plates are burned or worn and no cause is found during diagnosis or disassembly, replace input housing and shaft assembly. The check valve ball may be operating erratically due to seat damage. Do not try to tap on the ball to form a new seat.

6. Inspect 3-4 clutch piston for damage or porosity.

7. Inspect 3-4 clutch apply ring for bent tangs.

8. Inspect 3-4 clutch spring assembly for damage or distortion.

9. Place input housing and shaft assembly on suitable workbench with turbine shaft through bench hole.




10. Install inner and outer 3-4 clutch lip seals on the 3-4 clutch piston. Ensure seal lips face away from the piston hub. Lubricate seals with transmission fluid to facilitate installation.

11. Install 3-4 clutch piston into the input housing using care not to damage the seals.




12. Inspect forward clutch housing for proper check ball operation, burrs in seal areas, cracks, damage or distortion.

13. Inspect forward clutch piston and overrun clutch piston for porosity, ring groove damage and apply leg damage.

14. Inspect overrun spring assembly for damage or distortion.

15. Inspect input housing to output shaft lip seal for damage or wear.

16. Install forward clutch housing to input clutch housing O-ring seal.

17. Install inner and outer seals on forward clutch piston. Ensure seal lips face away from piston tangs.

18. Install forward clutch piston into forward clutch housing. Use caution not to damage outer lip seal.

19. Install 3-4 clutch spring assembly onto the 3-4 clutch apply ring.

20. Install forward clutch assembly onto the 3-4 clutch spring assembly. The forward clutch piston apply legs must be aligned with the 3-4 clutch apply ring legs.

21. Install forward clutch inner seal protector tool No. J-29883 or equivalent, on the input housing as shown.

22. Install apply ring and forward clutch assembly into input housing. Ensure forward clutch piston does not separate from housing.




23. Install overrun clutch inner seal protector tool No. J-29882, or equivalent, on the input housing as shown.

24. Install overrun clutch piston with hub facing upward. If all parts are properly seated at this point, the overrun piston hub will be approximately 3/16 inch below the snap ring groove in the input housing hub.

25. Install overrun clutch spring assembly onto the overrun clutch piston.




26. Install clutch spring compressor press tool No. J-23456 or equivalent and adapter No. J-25018, onto the overrun spring assembly, then compress springs.




27. Install retainer snap ring into snap ring groove, then the input housing to output shaft lip seal.

28. Inspect overrun clutch plates for wear, damage or delamination.

29. Inspect input sun gear bearing assembly for wear, flatness or damage.




30. Install overrun clutch plates into the input housing. Overrun clutch plates are the smallest of the three sets of plates in the input housing. Refer to image for correct plate installation and specifications.




31. Install thrust bearing assembly onto input clutch hub.

32. Align tangs on the two composition overrun clutch plates.