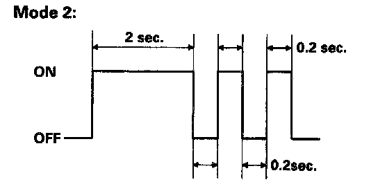
Mode 2
From mode 1, disconnect the SCS service connector from the multiplex control inspection connector for 5 to 10 seconds, then reconnect the SCS service connector again, and the function goes from mode 1 to mode 2.
To cancel mode 2, disconnect the SCS service connector from the multiplex control inspection connector for more than 10 seconds or turn the ignition switch OFF.
Object Input Table:
1. Operate the switches as shown in mode 2.
2. If the related circuit line of the switch is OK, the function indicates this by the ignition key light blinking once and the beeper sounding once.
NOTE: If the line is faulty, there should be no indication. Refer to the tests for each system.